Аналитика

На главной странице в левом меню найдите и выберите пункт «Аналитика».
Вы попадете в раздел. Здесь собраны основные показатели по всем подключенным сервисам.
Вы можете выбрать период времени, за который будет отображаться аналитика по подключенным сервисам, в выпадающем списке - от часа вплоть до прошедшего года.
Аналитика «Ускорение сайтов» показывает то, сколько было передано трафика с течением времени, а также ширину канала в Бит/c.
В «S3-хранилище» и «Медиахранилище» отображается объем загруженных в него данных с течением времени.
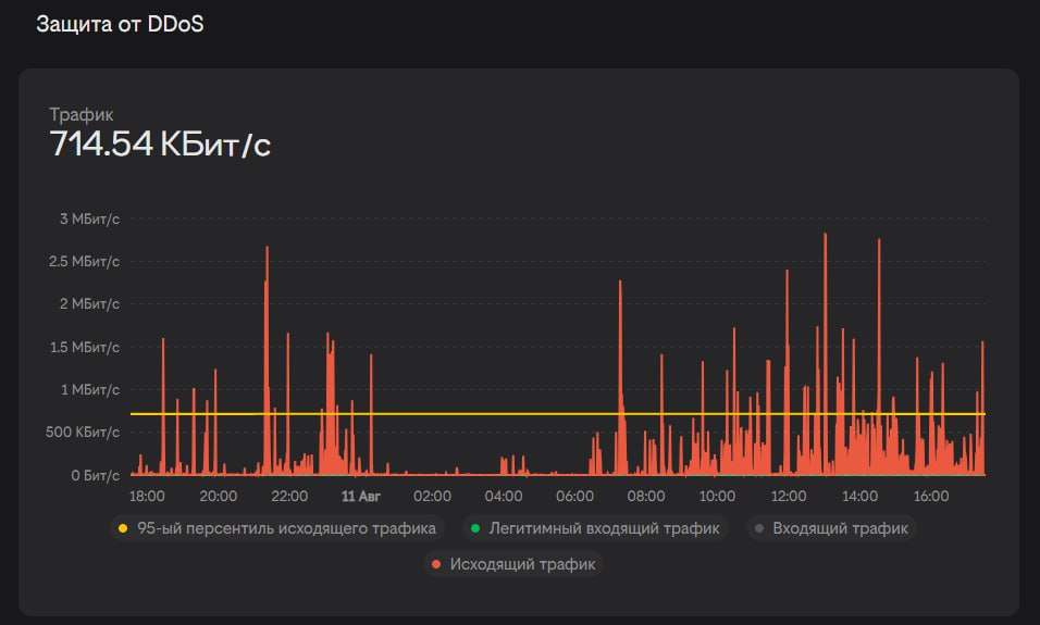
В аналитике «Защита от DDoS» отображается пропускаемый через сервис Защита от DDoS трафик с течением времени. Он делится на:
  • Входящий трафик - трафик запросов клиентов Вашего сайта, который cloudfort проверяет на предмет DDoS-атаки.
  • Легитимный входящий трафик - трафик, который прошел проверку (не было обнаружено признаков DDoS-атаки) и был направлен на Ваш сайт.
  • Исходящий трафик - трафик Вашего сайта, отправляемый в ответ на легитимные запросы.
  • 95-ый персентиль исходящего трафика. Используемая полоса пропускания измеряется и записывается каждую минуту в течение выбранного периода. За выбранный период убирается 5% самых больших всплесков трафика. Из оставшихся 95% выбирается максимальное значение, от которого также зависит расчет оплаты за ширину канала.
Аналитика «Трансляции» показывает количество зрителей LIVE-трансляций с течением времени.